当前位置:首页 > 技术交流> 系统知识
当前位置:首页 > 技术交流> 系统知识

分布式光伏智能监控云平台:如何实现电站全生命周期管理?

2025-08-23
浏览: 2710次
作者: admin
  • 分享


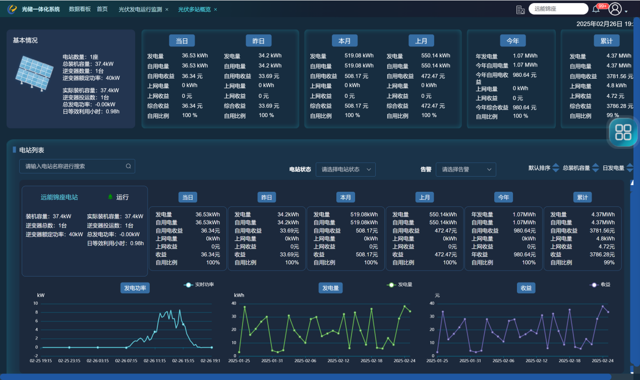
    分布式光伏全景智能监控云平台是指一种专门针对分布式光伏电站的智能监控系统,它通过云计算技术实现对光伏电站的全面、实时监控。具体来说,它具有以下含义和功能:



    分布式光伏全景智能监控云平台是指一种专门针对分布式光伏电站的智能监控系统,它通过云计算技术实现对光伏电站的全面、实时监控。具体来说,它具有以下含义和功能:




储能设施监控:对储能系统进行实时监控,包括充放电状态、电量水平等,确保储能系统的高效运行。
充电桩监控:监控充电桩的使用情况和充电效率,优化充电管理。


负荷设备监控:实时监控负载设备的运行状态和能耗,确保电力系统的平衡。



2、预测与分析:

发电效率预测:结合历史发电数据和影响因子(如天气、光照强度等),预测未来发电效率,为电网调度和光伏电站运行策略提供依据。

故障预警:通过数据分析,提前识别潜在的系统故障,如逆变器效率下降、光伏组件遮挡等,减少维护成本和发电损失。



2、预测与分析:

发电效率预测:结合历史发电数据和影响因子(如天气、光照强度等),预测未来发电效率,为电网调度和光伏电站运行策略提供依据。

故障预警:通过数据分析,提前识别潜在的系统故障,如逆变器效率下降、光伏组件遮挡等,减少维护成本和发电损失。



4、远程运维管理:

远程监控:用户可以通过云平台远程查看电站的运行状态,无需现场检查。

故障处理:一旦发现故障或异常,平台会自动报警,并提供故障处理建议,帮助运维人员快速响应。

权限管理:平台支持多级权限管理,确保数据的安全性和操作的合规性。

    分布式光伏全景智能监控云平台不仅限于上述功能,还可以根据用户需求进行定制和扩展。例如,一些高级版本的平台可能集成AI算法,实现更智能的故障预测和自动化的运维管理。此外,平台还可以与其他能源管理系统(如智能家居系统、能源管理系统等)集成,实现能源的综合管理。随着技术的发展,分布式光伏全景智能监控云平台的功能将越来越强大,为用户提供更全面、更便捷的光伏电站管理解决方案。


版权所有 © 联系我们  地址:长沙高新开发区东方红北路601号北斗产业园A-1栋702-704  公司电话:400-853-1766 19119231807 
网站ICP备案号:湘ICP备18007650号