随着全球对可再生能源的日益关注及装机容量占比初步增大,光伏发电作为清洁能源的重要组成部分,逐渐成为许多国家和地区能源结构转型的关键。然而分布式光伏具有单个电站装机规模小,数量多,范围广的特性,光伏发电系统的运行和稳定性离不开科学的运维管理。随着物联网及AI技术的更新,光伏运维管理系统(以下简称“光伏运维系统”)在现代配电系统中的应用日益广泛,尤其在提高光伏系统运行效率、保障电网安全、降低运维成本方面,发挥了重要作用。
1.光伏运维管理系统概述
光伏运维管理系统主要是通过数据采集、监控、分析、预测等手段,实时跟踪光伏发电设备的运行状况,优化运维流程,提高设备的可靠性和使用寿命,降低设备维护工作量,运维模式由原来的计划运维变为按需运维。该系统能够监测各类光伏设备(如光伏组件、逆变器、配电设备等)的工作状态,及时发现潜在故障,自动报警并提供处理建议。
在传统的光伏发电系统中,设备故障的检测通常依赖定期人工巡检和检修,这不仅效率低下,而且容易导致故障漏报。光伏运维管理系统通过集成现代通信技术、物联网、大数据分析和云计算等技术,能够对光伏电站的运行状态进行实时监控和远程诊断,大大提高了运维管理的智能化和精细化水平。
1.1形势政策
2.光伏运维管理系统在配电系统中的应用
在现代配电系统中,光伏发电系统的接入不仅能提高能源的利用率,还能带来一系列挑战,如电能波动、逆向功率流动、电压稳定等问题。光伏运维管理系统的应用,有助于配电系统更好地协调和管理分布式光伏电源,确保电力供应的稳定性和安全性。
2.1优化电网调度和配电管理
由于光伏发电受天气条件和昼夜变化的影响较大,其发电量具有一定的不稳定性。光伏运维管理系统能够实时监控光伏电站的发电数据并根据天气大数据情况做短时及长时的发电预测,将这些数据与配电系统的需求结合起来,帮助电力调度中心进行合理的负荷预测和电网调度,避免因光伏发电波动造成的电网压力。
2.2提升设备的故障诊断能力
光伏发电系统涉及的设备种类繁多,包括光伏组件、逆变器、配电装置、计量装置等。通过光伏运维管理系统的实时监控和数据分析,可以及时发现设备故障并准确定位故障位置,降低人工巡检和维修的工作量。系统通过自动化故障报警,能够及时通知运维人员进行处理,从而避免设备的进一步损坏。
2.3延长设备使用寿命
光伏运维管理系统通过对光伏组件的发电效率、逆变器的运行状态、电池组的充放电情况等数据进行长时间监测,能够及时发现潜在的性能衰退问题。通过数据分析,系统能够为设备的维护工作提供科学依据,帮助优化维护计划,从而延长设备的使用寿命。
2.4节约运维成本
光伏运维管理系统能够实现远程监控和故障诊断,减少了人工巡检和现场维修的需求。通过系统的大数据分析,可以有效规划维护保养工作,避免不必要的维修和更换,提高运维的经济效益。
2.5新能源消纳分析
根据用电量预测与发电量预测及上网电量的情况,系统能自动分析储能投资情况;
2.6业务扩展性强
全电力流统一管理的数字平台,系统集成储能管理系统,光储充一体管理系统,配电监测系统,能源管理系统,售电系统为一体,打通电力流管理的各个环节,具备良好的业务拓展性。
3.组网结构
HMQ-EMS100网关采集逆变器交直流侧数据,气象站数据,计量装置数据,通过有线或无线方式,上传至慧明谦数字能源操作平台光伏运维云平台。此还可以采集现场视频信号以及气象信息。帮助用户更好地监视、管理光伏电站。
4.系统功能界面
4.1综合看板
Ø 发电功率实时监测
Ø 发电收益统计(分自用收益与上网收益)
Ø 装机容量管理
Ø 发电量统计(分自用电量与上网电量)
Ø 计算二氧化碳减排量
Ø 计算等效标煤节约量
Ø 计算等效植树量
4.2电站监测
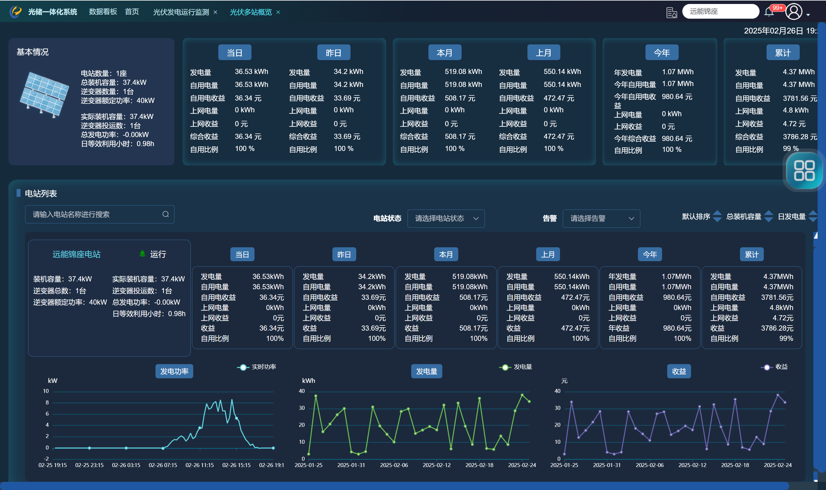
Ø 多个电站概览及统计数据
Ø 单个电站概览及统计数据
单个电站实时监测
4.3逆变器监测
Ø 交直流参数监测(直流分MPPT及组串)
Ø 单台逆变器发电量统计
Ø 光照度与发电功率对比曲线
Ø 发电功率预测
Ø 发电效率统计
Ø 发电功率监测
4.4光伏配电图
光伏电站监测图
4.5电站发电报表
Ø 电站基本情况
Ø 光伏电站运行情况
Ø 运行情况总结
4.6告警信息
Ø 事件上报
Ø 告警上报
Ø 主站告警
4.7电站可视化管理
Ø 根据现场情况及光伏板整列情况3D图形建模
Ø 组串级监测
Ø 小型气象站数据
4.8设备定义
Ø 终端档案
Ø 逆变器档案
Ø 气象站档案
Ø 变压器档案
Ø 计量设备档案
4.9工单管理
Ø 工单发布
Ø 工单处理闭环跟踪
4.10APP访问


5.结语
光伏运维管理系统在现代配电系统中的应用,为光伏发电的运转和电网的稳定运行提供了有力支持。随着技术的不断发展,光伏运维管理系统将继续向着智能化、自动化和数字化方向发展。在这一过程中,慧明谦数字能源管理平台等运维管理平台,凭借其强大的监控、分析和诊断功能,将在光伏发电域发挥更加重要的作用,提高新能源消纳,推动绿色能源的普及和应用。